
Tech Stack
C++
C#
OpenGL
Mono
ECS
ImGui
Description
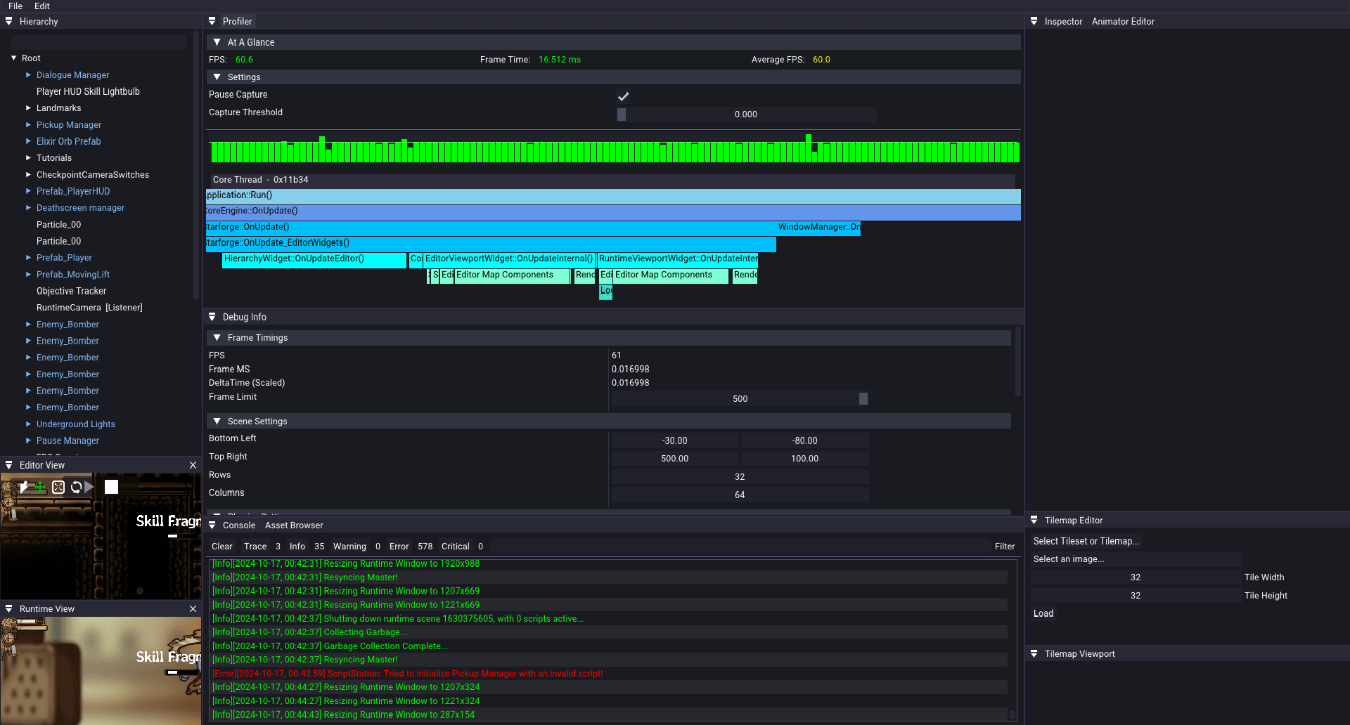
Celestia is a game engine made for the creation of 2D games.
Armed with a large suite of tools to facilitate flexible design decisions whilst emphasizing on performance and usability, it was used to ship a souls-like action platformer named Ingenium.
Leveraging past experience, I led a team of six engineers to create Celestia from scratch over the course of six months, myself handling its architecture alongside critical engine systems including its renderer, profiler, editor and C# .NET scripting.
This experience has been an incredible learning opportunity for myself, especially in terms of team management, cross-departmental workflows and the handling of evolving technical requirements.
- Led a team of six engineers to build a 2D game engine from scratch in six months.
- Owned the engine architecture and implemented key systems (renderer, profiler, editor, C#/.NET scripting).
- Shipped a complete souls-like action platformer (Ingenium) on top of the engine.
- Gained deep experience in team leadership, workflows, and evolving technical requirements.
Screenshots


